Skip to content
大模型Debug助手

命令转换工具 LLaMA-Factory version: v0.8.3

轻松将LLaMA-Factory的训练命令一键转换为VSCode Debug配置,提升你的Debug效率,不要再print了!
输入命令
输出结果

图片教程

步骤1:在 VSCode 左侧边栏,点击 “运行和调试” 图标。
Preview

步骤1:在 VSCode 左侧边栏,点击 “运行和调试” 图标。

步骤2:点击"创建 launch.json 文件"。
Preview

步骤2:点击"创建 launch.json 文件"。

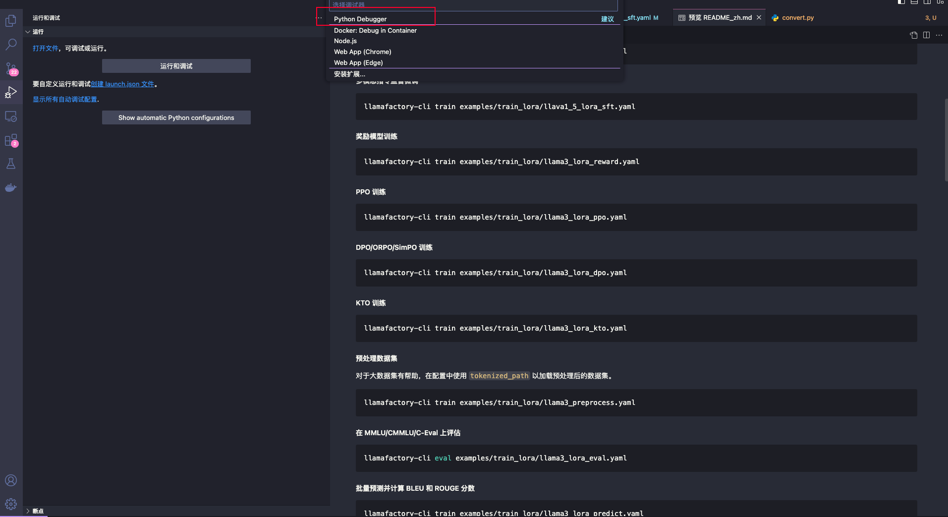
步骤3:在弹出的选项中,依次选择 "Python Debugger" 和 "Python 文件"。
Preview

步骤3:在弹出的选项中,依次选择 "Python Debugger" 和 "Python 文件"。

步骤4:创建完成后,将 .vscode 目录中的 launch.json 文件内容替换为别处准备的配置内容。
Preview

步骤4:创建完成后,将 .vscode 目录中的 launch.json 文件内容替换为别处准备的配置内容。

步骤5:确保代码中已经设置了断点,然后点击左上角的 "运行和调试" 按钮(绿色箭头)开始调试。
Preview

步骤5:确保代码中已经设置了断点,然后点击左上角的 "运行和调试" 按钮(绿色箭头)开始调试。

视频教程

常见问题